# 效能度量
# 产品介绍
本功能模块为管理者和普通企业用户提供全研发数据链的数据统计和分析。
# 企业汇总
企业汇总为管理者提供统计整个企业的需求、缺陷、wiki、代码库维度的数据,并且支持授权给企业成员查看报表数据。拥有三个TAB页:全部、我创建的、我的收藏。满足用户对不同类型分组的管理

# 报表分组
企业汇总的新建、编辑、删除、重命名、收藏分组。和新建、编辑、删除报表操作只能是企业管理员有权限可以操作。
# 新建报表分组
点击企业汇总页面的【新建分组】按钮,显示新建分组弹窗。填写的内容有分组名,授权查看两项。分组名称不能重复、授权查看配置可以选择企业成员或者用户组。填写完毕点击【确定】保存。

# 编辑报表分组
点击分组名后的【更多】菜单,点击【编辑】,进入编辑分组弹窗


支持编辑分组名称和授权查看的成员,点击【确定】保存
# 收藏报表分组
点击分组的【更多】菜单,点击收藏按钮,该分组名称后会有一个已收藏的图标


已收藏列表会展示所有收藏的分组

支持对已收藏的分组,取消收藏。点击分组的【更多】菜单,点击【取消收藏】按钮即可。
# 重命名报表分组
点击分组的【更多】菜单,选择重命名,分组名称会变成可编辑样式,修改分组名后,点击【√】保存生效

# 删除报表分组
点击分组的【更多】菜单,选择删除,会有确认删除的弹窗,点击确认,分组删除成功。

# 报表
报表作为效能度量展示数据的最小单位,DevOps平台目前支持对需求、缺陷、wiki、代码库维度的统计报表,并且支持创建自定义报表,满足用户对不同场景下数据统计诉求
# 新建报表
点击分组中的【新建报表】按钮,展示所有报表类型

根据需要选择合适的报表类型,点击报表类型的【配置】按钮,进入报表配置页
报表的配置内容由:名称、报表类型、报表数据源、报表展示项和筛选条件组成

- 报表名称,用以明确报表的用途
- 报表类型,展示当前报表的展示内容类型
- 报表数据源,选择报表需要统计哪些数据
- 筛选条件,支持对报表数据按照筛选条件进行过滤,比如时间筛选可以按照所选时间统计所选的数据源数据
所有报表配置信息填写完毕后,点击【确定】保存
# 编辑报表
创建的报表栏,点击【编辑】按钮,进入报表编辑页,支持对报表名称、报表数据源、筛选条件进行编辑


# 删除报表
点击报表栏的【删除】按钮,弹出确认删除弹窗,点击【确认】报表删除

# 刷新报表数据
点击报表栏的【刷新】按钮,对报表数据进行实时刷新

# 复制报表
点击报表栏的【复制】按钮,跳转到新建报表页面,展示被复制的报表配置信息,报表名称后增加了【-copy】后缀,点击确定保存报表


# 折叠报表
报表支持折叠,方便用户在不改变分组中报表内容的情况下,方便看想要看的报表数据


# 全屏展示报表
点击报表栏的【全屏展示】按钮,全屏展示当前报表数据


# 具体报表类型说明
# 事项总量和已完成数量趋势
展示企业事项总量和已完成事项数量趋势对比


# 工作负载变化趋势
展示企业累计事项信息概览


# 存量缺陷趋势
展示自定义时间内企业用户关联任务数量排名,依据任务类型卡片的负责人进行统计


# 成员负载甘特图
展示自定义时间内企业用户的工作负载情况


# 项目维度事项汇总列表
展示项目维度的事项相关汇总数据


# 事项数据概览
展示自定义时间内企业的需求各个阶段完成时间和总的需求交付周期


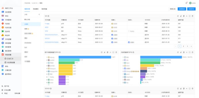
# 用户关联任务数top10
展示自定义时间内企业用户关联任务数排名,依据用户关联task卡片的次数


# 超时卡片列表
展示自定义时间内企业超时的事项卡片列表,可以对已完成、未完成状态进行筛选统计


# 用户关联缺陷数top10
展示自定义时间内企业用户关联缺陷数量排名,依据缺陷类型卡片的负责人进行统计


# Wiki贡献度排行top10
展示自定义时间内企业发布版本次数最多的10个用户


# 代码评审信息概览
展示自定义时间内企业代码评审相关概览信息


# 代码总行和变更对比图
展示自定义时间内企业代码库的代码新增、删除每日变更数量和代码总行数

!
# 代码贡献度top10
展示自定义时间内企业用户的代码贡献度、依据用户的发起MR、发起DCR、更新DCR、评审总评、更新分支信息


# 自定义报表
根据统计场景的需要,设计符合实际需求的报表。支持饼图、一维筛选表、二维筛选表、条形表、卡片数据、卡片状态累积流图、状态堆积图、卡片趋势图等多种报表类型。




# 项目组合度量
项目组合度量和企业汇总的页面展示、报表类型基本相同,两者的区别在于:
1、企业汇总是给企业管理员对全企业的数据进行统计分析,可以授权任意企业用户访问报表分组,但是只允许企业管理员管理报表分组。
2、项目组合度量用于统计指定的多个项目数据,可以授权任意企业用户访问和管理报表分组。
下图为企业汇总的权限管理页面
下图为项目组合度量的权限管理页面
3、报表分类。项目组合度量支持三种报表分类:我所在的、我管理的、我收藏的
3.1、我所在的报表分组。指的是用户拥有访问权限的报表分组列表。
3.2、我管理的报表分组。指的是用户拥有管理权限的报表分组列表。
3.3、我收藏的报表分组。指的是用户收藏过报表分组。
如果用户失去了收藏的报表分组的访问权限,我的收藏列表还会显示这个分组,在点击查看分组详情时提示【无权限】。用户可以自行取消收藏

← 产品介绍